重庆喜乐娱乐水处理设备有限公司
联系电话:023-86802829当前位置:
首页 >行业新闻 >重庆喜乐娱乐工业水处理工艺流程介绍水处理顾名思义就是采取一些化学、物理、生物措施使水质达到需求标准。各个领域需求的水质不同,原水不同,自然水处理的工艺也各不相同。喜乐娱乐水处理为大家介绍几种常见的水处理工艺。

1、生活用水处理工艺流程:
市政自来水—砂过滤器——炭过滤器——精滤器——用水点
2、锅炉软化水工艺流程:
自来水——砂(锰砂)滤器——炭滤器——软水器——精滤器——用水点
3、地下水处理工艺流程:
原水—曝气装置—沉淀池—锰砂过滤器—砂滤器——炭滤器——软水器——精滤器——用水点
4、直饮水处理工艺流程:
自来水——原水箱—原水泵—砂滤器——炭滤器——软水器——精滤器——增压泵——反渗透装置—臭氧发生器—纯水箱—紫外线杀菌器——变频输送系统——用水点
5、工业用纯水处理工艺流程:
自来水—原水箱—原水泵—砂滤器——炭滤器——精滤器——增压泵——反渗透装置—纯水箱——变频输送系统——用水点
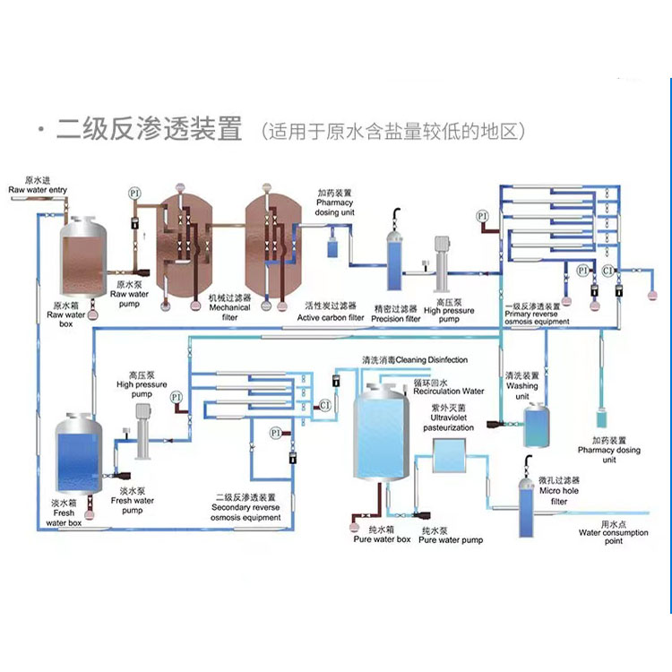
6、工业用超纯水处理工艺流程:
自来水—原水箱—原水泵—砂滤器——炭滤器—软化器—精滤器——一级增压泵——一级反渗透装置—清洗装置——中间水箱——二级高压泵——二级反渗透装置——纯水箱—臭氧发生器—纯水泵—紫外线杀菌器——中间水箱—EDI装置——抛光树脂滤器——回水精密过滤器——变频输送装置——用水点
7、工业用去离子水处理工艺流程:
软化水滤器—盐箱—混床——电子级树脂滤器
水处理工艺也要根据各种现实原水水质情况来设计,不能一概需论,有些特殊的水质中要加入针对性的工艺。喜乐娱乐水处理从事水处理行业十余年,有着丰富的经验积累,可免费提供各种水处理方案,上述工艺流程供你参考。